Перейти к основному содержимому
Перейти к основному содержимому

Интеграция EMQX с ClickHouse

Подключение EMQX

EMQX — это брокер MQTT с открытым исходным кодом и высокопроизводительным движком обработки сообщений в режиме реального времени, обеспечивающий потоковую обработку событий для IoT‑устройств в очень крупном масштабе. Будучи наиболее масштабируемым брокером MQTT, EMQX помогает подключать любые устройства при любом масштабе. Перемещайте и обрабатывайте ваши IoT‑данные где угодно.

EMQX Cloud — это продукт промежуточного слоя обмена сообщениями MQTT для IoT‑сферы, размещаемый компанией EMQ. Как первый в мире полностью управляемый облачный сервис обмена сообщениями MQTT 5.0, EMQX Cloud предоставляет единое решение для эксплуатации и сопровождения, а также уникальную изолированную среду для сервисов обмена сообщениями MQTT. В эпоху Интернета вещей EMQX Cloud помогает быстро создавать отраслевые приложения для IoT‑сферы и легко собирать, передавать, обрабатывать и хранить IoT‑данные.

Используя инфраструктуру облачных провайдеров, EMQX Cloud обслуживает десятки стран и регионов по всему миру, предоставляя недорогие, безопасные и надежные облачные сервисы для приложений 5G и Интернета вещей.

Диаграмма архитектуры EMQX Cloud с компонентами облачной инфраструктуры

Предварительные условия

  • Вы знакомы с протоколом MQTT, который разработан как чрезвычайно легковесный транспортный протокол обмена сообщениями с моделью публикация/подписка.
  • Вы используете EMQX или EMQX Cloud в качестве высокопроизводительного движка обработки сообщений в реальном времени, обеспечивающего потоковую обработку событий для IoT‑устройств в крупном масштабе.
  • Вы подготовили экземпляр ClickHouse Cloud для долговременного хранения данных устройств.
  • Мы используем MQTT X как тестовый MQTT‑клиент для подключения к развертыванию EMQX Cloud и публикации MQTT‑данных. Также подойдут и другие способы подключения к брокеру MQTT.

Получение сервиса ClickHouse Cloud

В ходе этой настройки мы развернули экземпляр ClickHouse в AWS в регионе N. Virginia (us-east -1), при этом экземпляр EMQX Cloud также был развернут в том же регионе.

Интерфейс развертывания сервиса ClickHouse Cloud с выбором региона AWS

Во время настройки вам также необходимо обратить внимание на параметры подключения. В этом руководстве мы выбираем "Anywhere", но если вы настраиваете доступ из определенного расположения, вам нужно будет добавить IP-адрес NAT-шлюза, полученный при развертывании EMQX Cloud, в список разрешенных.

Параметры подключения ClickHouse Cloud с конфигурацией доступа по IP

Затем сохраните имя пользователя и пароль для дальнейшего использования.

Экран учетных данных ClickHouse Cloud с именем пользователя и па�ролем

После этого вы получите запущенный экземпляр ClickHouse. Нажмите "Connect", чтобы получить адрес подключения экземпляра ClickHouse Cloud.

Панель запущенного экземпляра ClickHouse Cloud с параметрами подключения

Нажмите "Connect to SQL Console", чтобы создать базу данных и таблицу для интеграции с EMQX Cloud.

Интерфейс SQL Console в ClickHouse Cloud

Вы можете использовать приведенный ниже SQL-запрос или изменить SQL в соответствии с вашими потребностями.

CREATE TABLE emqx.temp_hum
(
   client_id String,
   timestamp DateTime,
   topic String,
   temp Float32,
   hum Float32
)
ENGINE = MergeTree()
PRIMARY KEY (client_id, timestamp)
Выполнение SQL-запроса на создание базы данных и таблицы в ClickHouse Cloud

Создание MQTT-сервиса в EMQX Cloud

Создать выделенный MQTT-брокер в EMQX Cloud так же просто, всего в несколько кликов.

Регистрация учётной записи

EMQX Cloud предоставляет 14-дневную бесплатную пробную версию как для стандартного, так и для профессионального развертывания для каждой учётной записи.

Перейдите на страницу EMQX Cloud sign up и нажмите «Start free», чтобы зарегистрировать учётную запись, если вы впервые используете EMQX Cloud.

Страница регистрации EMQX Cloud с формой регистрации

Создание MQTT-кластера

После входа в систему нажмите «Cloud console» в меню учётной записи, и вы увидите зелёную кнопку для создания нового развертывания.

EMQX Cloud, шаг 1 создания развертывания, показаны варианты развертывания

В этом руководстве мы будем использовать профессиональное развертывание, потому что только Pro-версия предоставляет функциональность интеграции данных, которая позволяет отправлять MQTT-данные напрямую в ClickHouse без единой строки кода.

Выберите Pro-версию, регион N.Virginial и нажмите Create Now. Всего через несколько минут вы получите полностью управляемый MQTT-брокер:

EMQX Cloud, шаг 2 создания развертывания, выбор региона

Теперь нажмите на панель, чтобы перейти на страницу кластера. На этой панели мониторинга вы увидите обзор вашего MQTT-брокера.

Обзорная панель EMQX Cloud, показывающая метрики брокера

Добавление учётных данных клиента

EMQX Cloud по умолчанию не допускает анонимные подключения, поэтому вам нужно добавить учётные данные клиента, чтобы вы могли использовать MQTT-клиент для отправки данных этому брокеру.

Нажмите «Authentication & ACL» в левом меню и выберите «Authentication» в подменю. Нажмите кнопку «Add» справа и задайте имя пользователя и пароль для последующего MQTT-подключения. Здесь мы будем использовать emqx и xxxxxx в качестве имени пользователя и пароля.

Интерфейс настройки аутентификации EMQX Cloud для добавления учётных данных

Нажмите «Confirm», и теперь у нас есть полностью управляемый MQTT-брокер, готовый к работе.

Включение NAT-шлюза

Прежде чем мы сможем начать настройку интеграции с ClickHouse, нам сначала нужно включить NAT-шлюз. По умолчанию MQTT-брокер развёрнут в приватном VPC, который не может отправлять данные в сторонние системы через общедоступную сеть.

Вернитесь на страницу «Overview» и прокрутите вниз до конца, где вы увидите виджет NAT Gateway. Нажмите кнопку «Subscribe» и следуйте инструкциям. Обратите внимание, что NAT Gateway — это дополнительный платный сервис, но он также предлагает 14-дневный бесплатный пробный период.

Панель конфигурации NAT Gateway в EMQX Cloud

После его создания вы найдёте публичный IP-адрес в этом виджете. Обратите внимание, что если вы выбрали «Connect from a specific location» при настройке ClickHouse Cloud, вам нужно будет добавить этот IP-адрес в список разрешённых IP-адресов.

Интеграция EMQX Cloud с ClickHouse Cloud

EMQX Cloud Data Integrations используется для настройки правил обработки и реакции на потоки сообщений EMQX и события устройств. Data Integrations не только предоставляет понятное и гибкое «конфигурируемое» архитектурное решение, но также упрощает процесс разработки, повышает удобство использования и снижает степень связности между бизнес-системой и EMQX Cloud. Кроме того, он обеспечивает превосходную инфраструктуру для кастомизации проприетарных возможностей EMQX Cloud.

Параметры EMQX Cloud Data Integration с доступными коннекторами

EMQX Cloud предлагает более 30 нативных интеграций с популярными системами данных. ClickHouse — одна из них.

Информация о коннекторе EMQX Cloud ClickHouse Data Integration

Создание ресурса ClickHouse

Нажмите «Data Integrations» в левом меню и затем «View All Resources». Вы найдете ClickHouse в разделе Data Persistence или можете выполнить поиск по ClickHouse.

Нажмите на карточку ClickHouse, чтобы создать новый ресурс.

  • Note: добавьте примечание для этого ресурса.
  • Server address: это адрес вашего сервиса ClickHouse Cloud, не забудьте указать порт.
  • Database name: emqx, базу данных мы создали на предыдущих шагах.
  • User: имя пользователя для подключения к вашему сервису ClickHouse Cloud.
  • Key: пароль для подключения.
Форма настройки ресурса EMQX Cloud ClickHouse с параметрами подключения

Создание нового правила

Во время создания ресурса вы увидите всплывающее окно, и нажатие кнопки «New» перенаправит вас на страницу создания правила.

EMQX предоставляет мощный движок правил, который может трансформировать и обогащать исходные MQTT-сообщения перед их отправкой во внешние системы.

Ниже приведено правило, используемое в этом руководстве:

SELECT
   clientid AS client_id,
   (timestamp div 1000) AS timestamp,
   topic AS topic,
   payload.temp AS temp,
   payload.hum AS hum
FROM
"temp_hum/emqx"

Он будет читать сообщения из топика temp_hum/emqx и дополнять JSON-объект, добавляя в него client_id, topic и timestamp.

Итак, исходный JSON, который вы отправляете в этот топик:

{"temp": 28.5, "hum": 0.68}
Шаг 1 создания правила интеграции данных EMQX Cloud с отображением SQL-запроса

Вы можете использовать SQL‑тест, чтобы проверить запрос и увидеть результаты.

Шаг 2 создания правила интеграции данных EMQX Cloud с отображением результатов теста

Теперь нажмите кнопку «NEXT». На этом шаге вы указываете EMQX Cloud, как записывать обработанные данные в вашу базу данных ClickHouse.

Добавьте ответное действие

Если у вас только один ресурс, вам не нужно изменять «Resource» и «Action Type». Вам нужно только задать SQL‑шаблон. Ниже приведён пример, используемый в этом руководстве:

INSERT INTO temp_hum (client_id, timestamp, topic, temp, hum) VALUES ('${client_id}', ${timestamp}, '${topic}', ${temp}, ${hum})
Настройка действия правила интеграции данных EMQX Cloud с использованием SQL-шаблона

Это шаблон для вставки данных в ClickHouse; здесь вы можете увидеть, как используются переменные.

Просмотр сведений о правиле

Нажмите «Confirm» и «View Details». Теперь всё должно быть корректно настроено. На странице сведений о правиле вы можете убедиться, что интеграция данных работает.

Сведения о правиле интеграции данных EMQX Cloud, показывающие сводное описание конфигурации

Все MQTT-сообщения, отправленные в топик temp_hum/emqx, будут сохранены в вашей базе данных ClickHouse Cloud.

Сохранение данных в ClickHouse

Мы будем имитировать данные о температуре и влажности и отправлять их в EMQX Cloud через MQTT X, а затем использовать EMQX Cloud Data Integrations для сохранения данных в ClickHouse Cloud.

Диаграмма рабочего процесса EMQX Cloud to ClickHouse, показывающая поток данных

Публикация MQTT‑сообщений в EMQX Cloud

Вы можете использовать любой MQTT‑клиент или SDK для публикации сообщений. В этом руководстве мы будем использовать MQTT X — удобный MQTT‑клиент, предоставляемый EMQ.

Обзор MQTTX, показывающий интерфейс клиента

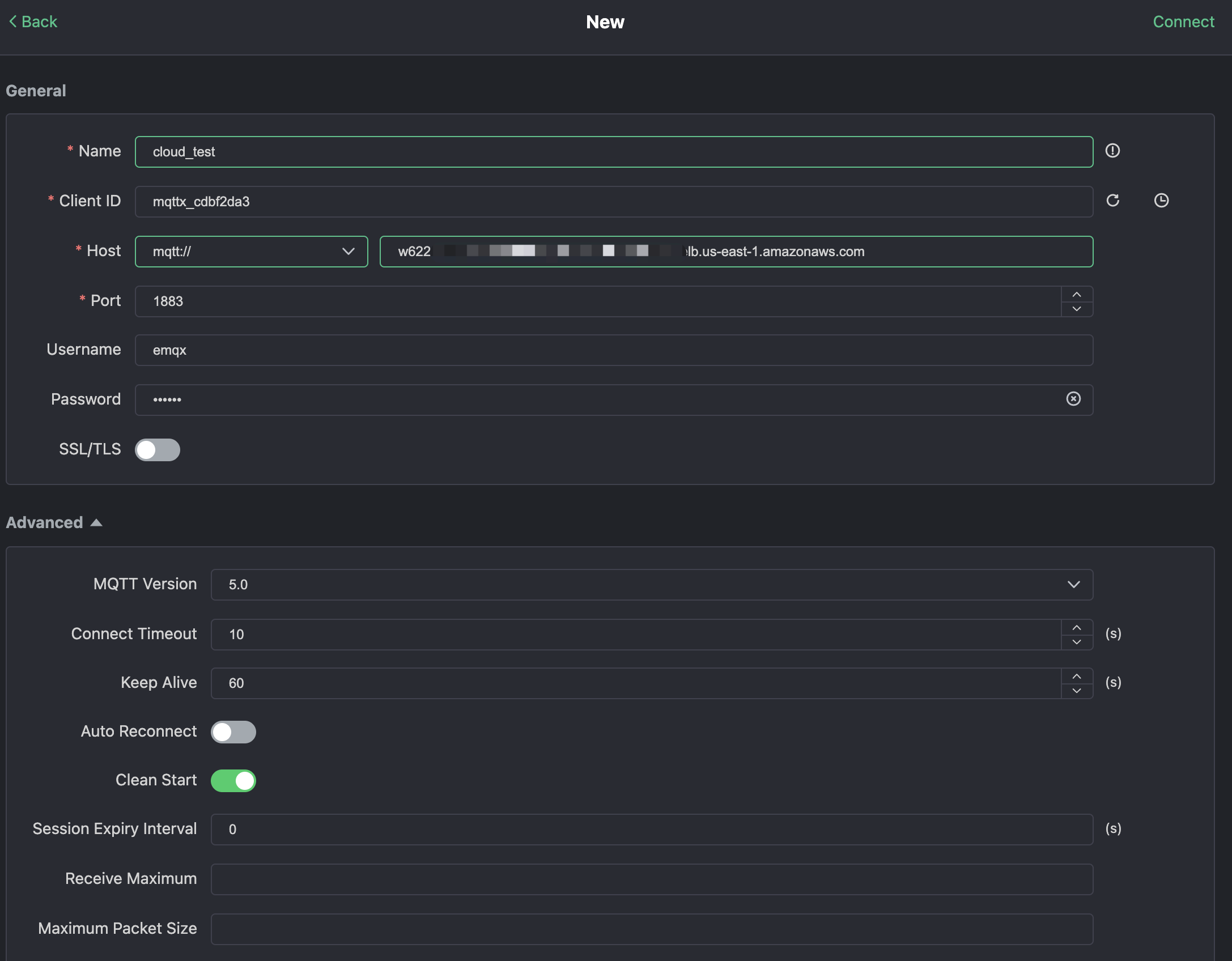
Нажмите «New Connection» в MQTTX и заполните форму подключения:

  • Name: имя подключения. Можно указать любое удобное имя.
  • Host: адрес подключения к MQTT‑брокеру. Его можно получить на странице обзора EMQX Cloud.
  • Port: порт подключения MQTT‑брокера. Его можно получить на странице обзора EMQX Cloud.
  • Username/Password: используйте созданные выше учетные данные, которые в этом руководстве должны быть emqx и xxxxxx.
Форма настройки нового подключения MQTTX с параметрами подключения

Нажмите кнопку «Connect» в правом верхнем углу, после чего подключение должно установиться.

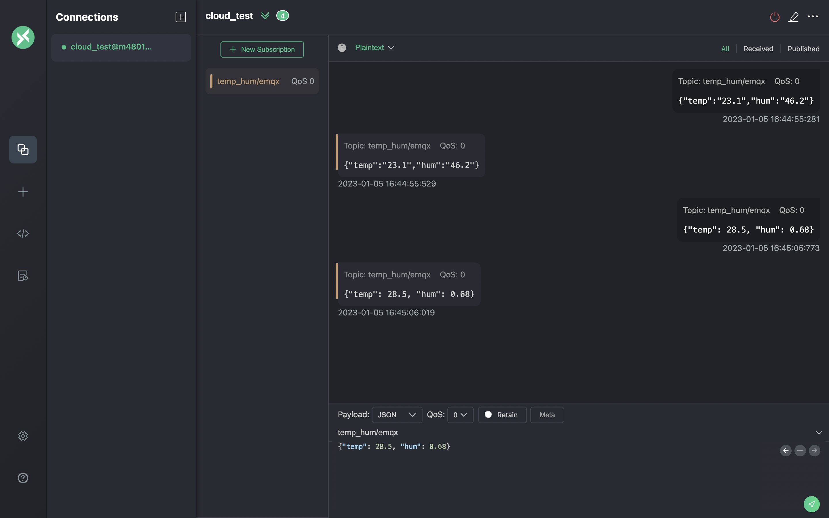
Теперь вы можете отправлять сообщения в MQTT‑брокер, используя этот инструмент. Параметры ввода:

  1. Установите формат полезной нагрузки в «JSON».
  2. Установите топик: temp_hum/emqx (топик, который мы только что задали в правиле).
  3. JSON‑тело:
{"temp": 23.1, "hum": 0.68}

Нажмите кнопку отправки справа. Вы можете изменить значение температуры и отправить больше данных на MQTT‑брокер.

Данные, отправленные в EMQX Cloud, должны быть обработаны движком правил и автоматически вставлены в ClickHouse Cloud.

Интерфейс MQTTX Publish MQTT Messages с формированием сообщения

Просмотр мониторинга правил

Проверьте мониторинг правил и убедитесь, что счётчик успешных срабатываний увеличился на единицу.

Панель мониторинга EMQX Cloud Rule Monitoring, показывающая метрики об�работки сообщений

Проверка сохранённых данных

Теперь пришло время посмотреть на данные в ClickHouse Cloud. В идеале данные, которые вы отправляете с помощью MQTTX, попадут в EMQX Cloud и будут сохранены в базе данных ClickHouse Cloud с помощью встроенной интеграции данных.

Вы можете подключиться к SQL-консоли в панели ClickHouse Cloud или использовать любой клиентский инструмент, чтобы извлечь данные из вашего ClickHouse. В этом руководстве мы использовали SQL-консоль. Выполнив SQL-запрос:

SELECT * FROM emqx.temp_hum;
Результаты запроса ClickHouse, демонстрирующие сохранённые данные IoT

Итоги

Вы не написали ни единой строки кода, а данные MQTT уже поступают из EMQX Cloud в ClickHouse Cloud. С EMQX Cloud и ClickHouse Cloud вам не нужно управлять инфраструктурой — вы можете сосредоточиться на разработке IoT‑приложений, пока данные надёжно хранятся в ClickHouse Cloud.